App Connect

App Connect

Join this online user group to communicate across IBM product users and experts by sharing advice and best practices with peers and staying up to date regarding product enhancements.


#Applicationintegration
#App Connect
#AppConnect
 View Only

Explore the new features in App Connect Enterprise version 11.0.0.8 

Tue July 28, 2020 09:54 AM

IBM App Connect Enterprise v11.0.0.8 is the eighth fix pack released for App Connect Enterprise software. We provide regular fix packs, approximately once per quarter, a cadence which we intend to continue throughout the year. Fix packs provide both regular maintenance for the product, and also new functional content. This blog summarizes all the latest and greatest capabilities:

  • New ODM Rules message flow node
  • Update and Override User Defined Properties in the Web UI
  • Flow and Resource Statistics are turned on by default
  • Configure Flow Statistics in the Web UI
  • Extra Transformation Advisor Rules
  • Send Log Events to ELK
  • Command Enhancements
  • ACE in IBM Cloud Pak for Integration – Transaction Tracking for Kafka

Expand the sections below to find out more!

New ODM Rules message flow node (Technology Preview)

From ACEv11.0.0.8, as part of a message flow you can configure the execution of business rules which have been defined using IBM’s Operational Decision Manager product. This feature embeds the rule engine capabilities inside the integration server process, providing faster performance by avoiding the network latencies involved with a remote invocation of the ODM rules engine.

Note: The Operational Decision Manager (ODM) support in this fix pack has been classified as Technology Preview Code and is subject to the terms of use specified in Notices for IBM App Connect Enterprise. Although not guaranteed, it is IBM’s intention to lift the Technology Preview status and declare this feature production ready in a subsequent App Connect Enterprise fix pack.

Business rules are policies, constraints, or required operations that apply to a specific set of business conditions or dependencies. For example, a bank could use a business rule to decide whether a credit check is required for a customer opening a new account. In the context of a message flow, a business rule execution could be used as part of enriching a message, to help with transformation or to make a routing decision.

In IBM Operational Decision Manager, business rules are organized into rulesets and RuleApps. A ruleset is a decision-making program that can be processed by a rule engine to yield a decision, based on input and output parameters. A RuleApp is a deployable management unit for ODM Rule Execution Servers and can contain one or more rulesets. To configure the execution of a business rule as part of a message flow, the flow needs to pass parameters into the rule which is to be executed. There are two different ways to configure the execution of ODM business rules in a message flow:

  • By wiring an ODM Rules node in to your message flow
  • By wiring a Java Compute node in to your message flow

A new user is likely to begin by trying out the first of these options, by simply dragging and dropping an ODM Rules node into their message flow:


When you click the Configure button on the message flow node’s property a wizard will guide you in connecting to your ODM server from which you can disover ruleset definitions which you would like to execute. The rules will take data from the logical tree which arrives at the message flow node. These parameters which have a direction which can be IN, OUT, or INOUT. An ODMRules node can be used to execute rulesets that have XML parameters.

As shown in the screen shot above, the ODM Rules message flow node is configured with the name of a policy in a policy project. This policy is a new type of policy known as an “ODM Server” policy, which specifies the connection information which the ACE integration server requires in order to communicate with the ODM Rules Execution Server. There is an example of such a policy shown below:

App Connect Enterprise v11.0.0.8 also provides another new option for the execution of ODM business rules – a JavaCompute node. A JavaCompute can be used to execute rulesets that have either Java or XML parameters. You must attach an ODM Server policy to a JavaCompute node to control how it accesses a remote ODM Rule Execution Server. For more information, check out the details in the Knowledge Center.

Update and Override User Defined Properties in the Web UI

This fix pack release provides new capability in the product’s administrative Web UI to update and override a message flow’s User Defined Properties. This feature is best described using a simple example. Consider the very simple message flow shown in the screen shot which is designed to receive any data over HTTP and respond with a JSON reply containing the current values for MyFavouriteFootballTeam and MyFavouriteFood.


User Defined Properties or UDPs for short, can be defined and a default value provided by switching to the User Defined Properties tab, which is found in the Toolkit at the base of the message flow canvas:


Having deployed the message flow, navigate to the message flow’s properties tab as shown below:


Scroll to the bottom of this page and you should see the User Defined Propeerties and their current values:


Click the Override user-defined property button to apply an override:


In this example, I’ve changed my mind about my favourite food. Once applied, you will be returned to the previous display where the updated value is displayed:


In this example, if you were to then test the flow, the updated property would be reported back to you as well:

Flow and Resource Statistics are turned on by default

To improve the initial experience users have of App Connect Enterprise, we have chosen to have flow statistics turned on by default for integration nodes and integration servers created using version 11.0.0.8 (or later fix packs which we release in future). Existing servers and nodes will keep their existing settings when 11.0.0.8 is adopted, so existing users won’t see any change to the current behaviours you have configured. If you don’t like statistics being turned on, you can of course turn them off if you prefer. The relevant settings which control whether statistics are turned on are found within the server.conf.yaml file (for integration servers) or node.conf.yaml file (for integration nodes). The snippet below shows the new flow statistics settings which are applied when you create a new integration server:

Statistics:
  # All applications and message flows will inherit the Snapshot and Archive values set here, unless they have been set
  # to a specific value other than inherit via the WebUI, mqsichangeflowstats command, Toolkit or apiv2 REST
  # Notes
  #  - values here can be overridden by 'overrides/server.conf.yaml'
  #  - to publish on MQ or MQTT, also configure Events.OperationalEvents, and set outputFormat  to include json and/or xml
  #  - to display in the WebUI Snapshot.outputFormat must include json; nodeDataLevel needs to be set to basic or advanced
  Snapshot:
    publicationOn: 'active'      # choose 1 of : active|inactive, explictly set 'active'. If unset will default to 'inactive'
    #accountingOrigin: 'none'    # choose 1 of : none|basic, default none
    nodeDataLevel: 'basic'       # choose 1 of : none|basic|advanced, explictly set 'basic'. If unset will default to 'none'
    outputFormat: 'json'         # choose comma separated list of one or more of : csv,json,xml,usertrace. Explictly set to 'json' for WebUI. If unset will default to ''
    #threadDataLevel: 'none'     # choose 1 of : none|basic. If unset will default to 'none'

With these new defaults applied, in the administrative Web UI, when you navigate to the Flow statistics tab for a message flow you will soon start seeing useful data graphs (the snapshot interval is 20 seconds, so you might briefly see a message telling you that the data will be shown as soon as it arrives:


Within 20 seconds you will then see the graphs take shape and data will continue to be plotted:


In this fix pack, a similar change has also been made to the default settings for Resource Statistics as shown in the server.conf.yaml file extract below:

  Resource:
    reportingOn: true            # choose 1 of : true|false, Set to 'true'. If unset will default to 'false'
    #outputFormat: ''            # comma separated list of : file

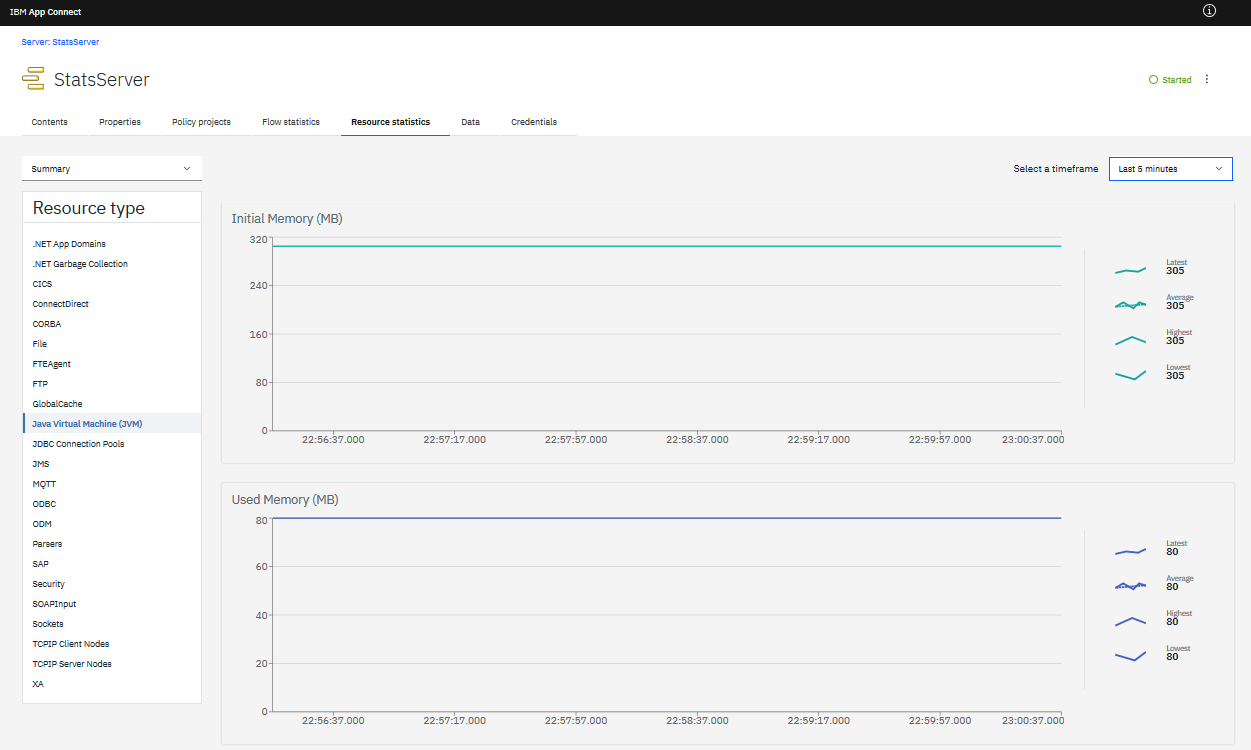
If you navigate to the Resource Statistics tab at the integration server level of the Web UI you will see statistics graphed for the server’s resource managers, such as the information shown below for the JVM for example:

Configure Flow Statistics in the Web UI

The App Connect Enterprise administrative Web UI has some new features in fix pack 8 to make it easier to apply detailed configuration for the integration server’s statistics settings. Note the new menu for the configuration of statistics on a server:


The detailed menu of options shown in the screen shot above is being applied at the integration server level, and results in server-wide settings. Typically, you will most frequently apply statistics configuration in the same way across an entire integration server, but it is also possible to apply very fine grained settings which differ from one message flow to another. Given this rare but important use case, you can also launch a similar configuration panel but by clicking the context menu from a specific message flow deployed to the server. Although the menus look similar, if you choose to override a property on a specific flow, then you will note a warning at the base of the dialog designed to draw your attention and ensure this was your genuine intention. An example of this is shown below:

Extra Transformation Advisor Rules

In the last App Connect Enterprise fix pack we blogged about a new built-in Transformation Advisor command which provided support for the analysis of existing IBM Integration Bus v10 integration nodes to explore how they could be moved to adopt a container based architecture. The initial release of the tool in fix pack 7 looked for message flow node instances which might require consideration when moving to containers. The initial set of 18 potential issues which were recognised in fix pack 7, have been expanded to a set of 35 issues recognised in fix pack 8:

Table of issues

ID Title Issue
IIB01 Consider a different transformation mechanism in place of .NET The message flow has been found to contain an instance of a .NETInput or .NETCompute message flow node. Whilst App Connect Enterprise v11 software continues to support .NET, there is no support for running the .NET CLR when deploying to Linux Docker containers on App Connect Enterprise Certified Containers. Other message flow nodes are available for transformation such as Compute nodes, JavaCompute nodes, and Mapping nodes.
IIB02 Consider a different transformation mechanism in place of PHP. The message flow has been found to contain an instance of a PHPCompute message flow node. The PHPCompute node was deprecated in IBM Integration Bus v10, and it has been removed from App Connect Enterprise v11. Other message flow nodes are available for transformation, such as Compute nodes, JavaCompute nodes, and Mapping nodes
IIB03 Consider an alternative mechanism to SCA when communicating with WebSphere Process
Server.
The message flow has been found to contain an instance of an SCA message flow node (SCAInput, SCAReply, SCARequest, SCAAsyncRequest, SCAAsyncResponse). IBM App Connect Enterprise v11 does not support the SCA message flow nodes that were available in IBM Integration Bus v10. HTTP, MQ, or JMS are all still viable transport options for communication between message flows and SCA components in WebSphere Process Server
IIB04 Consider a different mechanism to execute IBM Operational Decision Management Business
Rules.
The message flow has been found to contain an instance of a DecisionService message flow node. IBM App Connect Enterprise v11.0.0.8 provides a new replacement message flow node called the ODMRules node. The purpose of this message flow node is to execute ODM rules within the integration server. The new ODMRules node in ACEv11.0.0.8 is classified as Technology Preview Code. Alternatively, you can use the ODM SOAP or REST API to invoke the execution of business rules in the ODM engine.
IIB05 Consider a different protocol rather than relying on local file integration. The message flow has been found to contain an instance of a FileInput message flow node that relies on local file interaction and is not configured to use FTP. Although IBM App Connect Enterprise v11 continues to support reading local files with the FileInput node, for users embracing a container-based architecture, this choice has architectural drawbacks. Consider changing your configuration to use FTP, or a more suitable messaging based transport.
IIB06 Consider your use of WebSphere Service Registry and Repository. Prior to V11.0.0.7, IBM App Connect Enterprise does not provide support for these message flow nodes. If you have an urgent need, or a simple use case, you can use the SOAP nodes for communication with WSRR. Alternatively, contact IBM to learn more about future plans in this area.
IIB07 A Publication message flow node has been found. You might want to consider altering your MQ topology. The message flow has been found to contain an instance of a Publication message flow node. In IBM Integration Bus v10, and in IBM App Connect Enterprise v11 prior to Fix Pack 6, this message flow node requires a local server binding connection to an MQ Queue Manager. IBM App Connect Enterprise v11.0.0.6 supports the Publication node using a remote client connection to an MQ Queue Manager, so you should consider altering your MQ topology as part of your move to a container-based architecture.
IIB08 A Sequence or Resequence message flow node has been found. You might want to consider altering your MQ topology. The message flow has been found to contain an instance of a Sequence or Resequence message flow node. In IBM App Connect Enterprise prior to v11.0.0.7, this message flow node requires a local server binding connection to an MQ Queue Manager. Consider altering your MQ topology as part of your move to a container-based architecture.
IIB09 A Collector message flow node has been found. You might want to consider altering your MQ topology. The message flow has been found to contain an instance of a Collector message flow node. In IBM App Connect Enterprise prior to v11.0.0.7, this message flow node requires a local server binding connection to an MQ Queue Manager. Consider altering your MQ topology as part of your move to a container-based architecture.
IIB10 A TimeoutControl or TimeoutNotification message flow node has been found. You might want to consider altering your MQ topology. The message flow has been found to contain an instance of a TimeoutControl or TimeoutNotification message flow node. In IBM App Connect Enterprise prior to v11.0.0.7, these message flow nodes require a local server binding connection to an MQ Queue Manager. Consider altering your MQ topology as part of your move to a container-based architecture.
IIB11 An AggregateControl, AggregateRequest, or AggregateReply message flow node has been found. You might want to consider altering your MQ topology. The message flow has been found to contain an instance of an AggregateControl, AggregateRequest, or AggregateReply message flow node. In IBM App Connect Enterprise prior to v11.0.0.7, these message flow nodes require a local server binding connection to an MQ Queue Manager. Consider altering your MQ topology as part of your move to a container-based architecture. IBM App Connect Enterprise v11 also provides the Group nodes, which cater for similar aggregation use-cases but use in-memory queueing and have no MQ dependency.
IIB12 A KafkaConsumer or KafkaProducer message flow node has been found. You might want to consider changing the version of your Kafka broker. The message flow has been found to contain an instance of a KafkaConsumer or KafkaProducer message flow node. In IBM App Connect Enterprise v11.0.0.4 (and earlier fix packs), the product uses a Kafka client at version 0.10.0.1. In IBM App Connect Enterprise v11.0.0.5 (and later fix packs), the product uses a Kafka client at version 2.20. You might want to change to a different client version when considering the compatibility of your Kafka broker.
IIB13 A JDEdwardsInput, JDEdwardsRequest, PeopleSoftInput, PeopleSoftRequest, SiebelInput, or SiebelRequest message flow node has been found. You might want to consider the version of your App Connect Enterprise installation. The message flow has been found to contain an instance of a JDEdwardsInput, JDEdwardsRequest, PeopleSoftInput, PeopleSoftRequest, SiebelInput, or SiebelRequest message flow node. These message flow nodes are also supported in IBM App Connect Enterprise v11. If you have used configurable service definitions in conjunction with these message flow nodes, you might want to consider the introduction of JDEdwards, PeopleSoft, and Siebel policy types in IBM App Connect Enterprise v11.0.0.6.
IIB14 An SAPInput or SAPRequest message flow node has been found. You might want to consider changing the configuration of your ACE installation. The message flow has been found to contain an instance of an SAPInput or SAPRequest message flow node. These message flow nodes are also supported in IBM App Connect Enterprise v11, where the concept of an IIB configurable service is replaced with an App Connect Enterprise policy. When moving to a container-based architecture, you should consider how to make the SAP JCo libraries available to your containers and the required settings in server.conf.yaml.
IIB15 A deprecated graphical mapping message flow node has been found. You should convert this to the newer style Mapping node. The message flow has been found to contain an instance of the old graphical mapping message flow node. This type of message flow node is no longer supported. From WebSphere Message Broker version 8.0 onwards, you must convert message maps to graphical data maps. The Toolkit provides a conversion tool for this purpose.
IIB16 A TCPIPServer message flow node has been found. Consider altering the configuration of your containers to open the required TCPIP port. The message flow has been found to contain an instance of a TCPIPServer message flow node. Consider changing your values.yaml file if you intend to use a non-default TCPIP port in your containers.
IIB17 A LoopbackRequest message flow node has been found. Consider altering the configuration of your containers to support this. The message flow has been found to contain an instance of a LoopbackRequest message flow node. Your App Connect Enterprise v11 installation provides npm as a convenient means of configuring the required Loopback java script modules to support this. When moving to a container-based architecture, consider your build pipeline and its abilities to configure these supporting files in your container.
IIB18 A WebSphere Transformation Extender or IBM Transformation Extender message flow node has been found. Consider changing the configuration of your containers to support this. The message flow has been found to contain an instance of a WebSphere Transformation Extender or IBM Transformation Extender message flow node. IBM App Connect Enterprise v11.0.0.4 (and later) supports the use of this type of message flow node, used in conjunction with IBM Transformation Extender v10. When moving to a container-based architecture, consider this version information.
IIB19 An MQInput, MQOutput, or MQGet message flow node using server bindings to a queue manager has been found. You might want to consider changing this when moving to containers. You might want to consider changing to use MQ Client bindings when moving to containers, so that you can use smaller containers. Using client bindings can also make it easier to independently scale the integration servers in your architecture from your queue managers.
IIB20 A Healthcare Pack artifact is deployed to this server. A Healthcare Pack artifact is deployed to this server. The IBM Integration Bus Healthcare Pack is not supported in IBM App Connect Enterprise Version 11.0. In IBM App Connect Enterprise V11.0.0.8 (and later), support is provided for applications in healthcare environments through IBM App Connect for Healthcare Version 5.0.0.0. Consider upgrading to IBM App Connect Enterprise V11.0.0.8 and investigate the features that are provided by App Connect for Healthcare V5.0.0.0, as a replacement for the IBM Integration Bus Healthcare Pack.
IIB21 A top-level message flow (originating in an Integration project) has been found. These artifacts must be moved to the Default Application in ACEv11. A top-level message flow (originating in an Integration project) has been found. When they are migrated using the mqsiextractcomponents command, all top-level artifacts are moved to the Default Application in ACEv11. Ensure that you consider the groupings that you require for all top-level resources. This is likely to involve adopting Application projects in preference to Integration projects. Applications and Libraries (which were first introduced in WebSphere Message Broker V8) are strongly encouraged as the preferred way to isolate and group message flows and their associated artifacts. Although BAR files containing top-level message flows can still be deployed to ACEv11, these artifacts replace previously deployed Default Application content on each deploy. Given this change in iterative deployment behavior, proper consideration of the required groupings of message flows is strongly encouraged.
IIB22 A top-level resource (originating in an Integration project) has been found. These artifacts are moved to the Default Application in ACEv11. A top-level resource has been found. Top-level resources are moved to the Default Application when they are migrated to ACEv11 by using the mqsiextractcomponents command. When adopting ACEv11, carefully consider your required groupings for all top-level resources. It is likely that the top-level resource that this rule has detected is a dependency of a top-level message flow. Consider which message flows depend on this resource and group it accordingly so that it continues to be available to the message flow when the flow is moved from its Integration Project to an Application project. You can look for instances of IIB21 which will have detected top-level message flows which may have a dependency on the top-level resource highlighted by this rule.
IIB23 A SOAPInput or HTTPInput message flow node has been found that is using the integration node wide listener The message flow has been found to contain an instance of a SOAPInput or HTTPInput message flow node that is using the integration node wide listener. When running in a container architecture, you do not use an integration node or the integration node-wide listener. Instead you will use an independent integration server with its own embedded HTTP listener.
IIB24 Configuration indicates the use of the Record and Replay feature. Record and Replay was added to ACEv11 in Fix Pack 11.0.0.4, so it is available if you want to continue using it. Although you can run this capability in a container-based architecture, its dependence on a relational database and MQ publications might be cause for consideration.
IIB25 A SOAPInput or HTTPInput message flow node using HTTPS has been found. The message flow has been found to contain an instance of a SOAPInput or HTTPInput message flow node that is using HTTPS. ACEv11 uses TLSv1.2, and ACEv11 11.0.0.5 or later can also use TLSv1.3, for inbound HTTPS communications. Ensure that this is acceptable to your partner applications.
IIB26 A globally coordinated message flow has been found. A globally coordinated message flow has been detected. When adopting a container-based architecture, it is unlikely that you will want to use globally coordinated message flows in your containers. You might want to reconsider your architecture to avoid global coordination, or keep these flows running outside containers.
IIB27 Configuration indicates the use of the embedded global cache feature. The embedded global cache feature was added to ACEv11 in Fix Pack 11.0.0.4, so it is available if you want to continue using it. It is not recommended to use this capability to share information between integration servers in a container-based architecture; if you do, carefully consider the placement and persistence of your catalog servers.
IIB28 Configuration indicates the use of the multi-instance high availability feature. The multi-instance high availability feature for integration nodes was added to ACEv11 in Fix Pack 11.0.0.3, so it is available if you want to continue using it. It is unlikely that you will continue using this model to achieve high availability if you move to a container-based architecture; if you do, carefully consider the persistence and disk requirements.
IIB29 An MRM message set dictionary was detected. An MRM message set dictionary was detected. These artifacts are supported for use in ACEv11, but you should consider converting to use the superior DFDL message modeling technology.
IIB30 A message flow with user-defined properties has been found. A message flow with user-defined properties has been detected. Message flows can continue to use user-defined properties when deployed to ACEv11, so this message is for information only. If moving to a container architecture, you will probably not want to dynamically change the value of UDPs after deployment. Instead, when changing configuration data, you are likely to prefer to tear down your container and restart it with the new configuration applied. In the unlikely event that you want to dynamically update message flow UDPs after deployment, an administrative API function is available for this in ACEv11.0.0.6 onwards. In general, when using container-based architectures, other methods for providing configuration to an independent integration server might be preferable, such as a user-defined policy.
IIB31 An IIB Activity Log configurable service was detected, which wrote to local files. When you migrate, IIB Activity Log configurable services are converted into ACE Activity Log policy documents. When moving to a container-based architecture, you might want to reconsider your chosen output format for ACE Activity Logging.
IIB32 An integration server was associated with an integration node that specified a product edition (using the mqsimode command) that is no longer available. Although artifacts can be carried forward, due to changes in licensing, not all IIB software editions have direct ACE equivalents. Check with your IBM representative to ensure that you move to the appropriate ACE edition and remain licensed correctly in future.
IIB33 An IIB configurable service was detected that cannot be dynamically updated when converted to
a policy in ACEv11.
When you migrate, IIB configurable services are converted into ACE policy documents. ACE policy documents have several advantages, including the fact that they can be created using Toolkit templates and deployed in a BAR file. Some policies cannot be dynamically updated (without restarting an integration server). Typically this is not a problem in container-based architectures, but depending on your use cases, you might want to bear this in mind when upgrading to ACEv11.
IIB34 A message flow that uses an MQTT Server has been found. A message flow has been detected that uses an MQTT Server, as it contains either an MQTTSubscribe or MQTTPublish message flow node. Note that the built-in MQTT Server provided by ACEv11 is not turned on by default within a container.
IIB35 A message flow that uses an MQTTSubscribe node to monitor IIB events has been found. A message flow has been detected that contains an MQTTSubscribe message flow node with a Topic root of \”IBM/IntegrationBus\”. This suggests that you have a message flow that is designed to monitor the product itself, and to take some further action when data is received. You might want to revisit this design pattern when moving to a container-based architecture. IIBv10 could be configured to publish to MQTT the following types of information: Operational Events, Admin Events, Business Events, Flow Statistics, and Resource Statistics. ACEv11 can be configured to publish to MQTT the following types of information: BusinessEvents, Flow Statistics, and Resource Statistics. The ACEv11 REST Administration API provides methods that can be invoked to provide operational and administration information.

For more information about how to run the Transformation Advisor command, please refer to the Knowledge Center. In future we expect to extend the scope of the assessment to look out for even more complex situations and other product features which may require an architectural rethink when moving to containers.

Send Log Events to ELK

Capability has been added in ACE v11.0.0.8 which allows log messages to be sent to an Elastic Stack. Simple configuration can be done in server.conf.yaml (for Independent Integration Servers) or node.conf.yaml (for Integration Nodes and node-owned Integration Servers) to configure ACE to send log messages to a Logstash server in the Elastic Stack. The log messages can be sent using the beats or http protocols. Transport level security can be applied for both protocols.


Sanjay Nagchowdhury has recently written two blog entries that go into all the details of these new capabilities:

Command Enhancements

App Connect Enterprise version 11.0.0.8 re-introduces two new commands which were previously provided as part of IBM Integration Bus v10 for administering user exits:
  • mqsichangeflowuserexits: You can use the mqsichangeflowuserexits command to set the list of active or inactive user exits. Lists of active and inactive user exits are maintained for each integration node, each integration server, and each message flow.
  • mqsireportflowuserexits: You can use the mqsireportflowuserexits command to report the list of active and inactive user exits for the specified integration node, integration server, or message flow.

For more information, you can read about these commands in the Knowledge Center: mqsichangeflowuserexits command and mqsireportflowuserexits command.

ACE in IBM Cloud Pak for Integration – Transaction Tracking for Kafka

A user exit is user-provided custom software, which is written in C, which can be used to track data that passes through App Connect Enterprise message flows. As part of the product we provide a sample user exit named AceSpanTraceExample. This user exit demonstrates how you can use a user exit to capture flow context information, which could then be used to inmplement a simple span trace for message flows that contain HTTP, MQ, and Kafka transport nodes. The ability to track Kafka transport nodes is added as part of this ACEv11.0.0.8 release. A span trace can be used to track transactions across multiple components, so that you can see how the transactions have been routed through the components. This approach typically passes a span identifier from one component to another, through transport headers, to allow the transaction to be correlated; this enables you to see a broader view of the transactions than you could see if you used a separate trace for each individual component. If you run an integration server with this sample user exit enabled, an MQ queue on the integration server’s default queue manager (AceSpanTraceExample) is used to write a span summary message each time a flow with an MQ, Kafka, or HTTP transport input node processes a message. The user exit reads or writes a span identifier when the flow inputs or outputs an MQ, Kafka, or HTTP message.

Aside from the interest of some users who might want to write their own user exits and would like to learn from the sample we have provided, this new capability will also be of interest to users of the Cloud Pak for Integration, which re-uses the App Connect Enterprise software technology. The Cloud Pak for Integration provides an operational dashboard capability which lets you trace execution flows which cross:

  • IBM MQ Advanced
  • IBM App Connect Enterprise
  • IBM API Connect
  • IBM DataPower Gateway

The App Connect Enterprise aspect of this feature implementation builds on top of the user exit capabilities discussed above. Here is a graphic showing a dashboard example overlaid with the example message flows which were used to generate the data being displayed.

2 comments on"Explore the new features in App Connect Enterprise version 11.0.0.8"

  1. Dantas May 10, 2020

    Hello Ben, congratulations for fix pack 11.0.0.8.

    I have a question: Where I does found Toolkit for Mac OS with the same version 11.0.0.8? I only found: 11.0.0.7-ACE-MAC64-DEVELOP.pkg.

    Reply (Edit)
    • Ian_Larner June 08, 2020

      @Dantas
      The MacOS download is not yet ready, but we are working on it.

      Reply (Edit)

#AppConnectEnterprise(ACE)
#ACEV11
#Fixpackv11.0.0.8

Statistics
0 Favorited
75 Views
0 Files
0 Shares
0 Downloads

Comments

Fri October 09, 2020 12:43 PM

Hello Ben,

Is there a way to limit/filter the resource statistics that are written in $MQSI_WORKPATH/common/resourceStats folder?

We wish to filter which resource stats to keep in files in the same way we do with the Activity Log policy for the flows.

Thanks in advance.
Global message icon