IBM Verify

IBM Verify

Join this online user group to communicate across Security product users and IBM experts by sharing advice and best practices with peers and staying up to date regarding product enhancements.

 View Only
  • 1.  Reporting based on ISAM 9.0.7

    Posted Tue November 17, 2020 11:48 PM
    Hi Everyone,

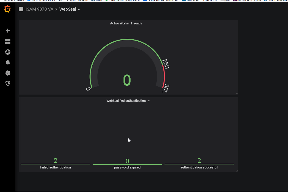
    We have received a requirement from client where they need report every month or may be for specific time period with the details like total successful login, Failed login, count of total password change or the number of user who have failed login more then three times and many more graphs. 

    I understand one of the way to this is to integrate it with different reporting tool like ELK or something else, however currently we do not have such infrastructure available with us. 

    I am looking to get this details in most efficient way without involving much of third party tool and reduced manual effort as our support team will use this for longer period. 

    Can someone please suggest any way to do it or any use case which I can refer. 

    We are using ISAM version 9.0.7 installed on on-premises servers. 

    Regards
    Rahul Jha

    ------------------------------
    Regards
    Rahul Jha
    ------------------------------


  • 2.  RE: Reporting based on ISAM 9.0.7

    Posted Wed November 18, 2020 06:44 AM
    Hello Rahul

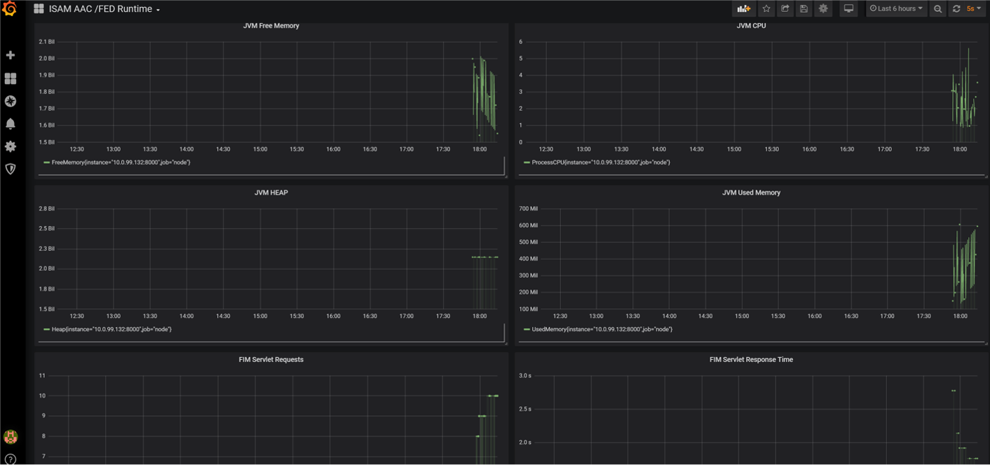
    Time ago I did some work with Grafana and Prometheus and was able to have graphs and reports like you need

      
    Installation of Grafana and Prometheus was quite easy ( I 've used dockerized versions of both ) , what you need is to write a Prometheus exporter in python that collects statistics from ISAM and makes them available to Prometheus.

    https://prometheus.io/docs/instrumenting/writing_exporters/

    An example of an exporter that either use SNMP, and ISAM RESP API can be found here

    https://github.com/gigderoma/isam-exporter/blob/master/isam-exporter.py

    Hope this help

    Gianluca

    ------------------------------
    Gianluca Gargaro
    IBM
    Roma
    ------------------------------